クイックアクセス
📊 ダッシュボード
キャンペーンの成果をひと目で確認できる画面です。
画面の各要素

ルーレットを見た人数
発行されたクーポン数(フォーム送信後に実行されたスピン回数)
スピン数 ÷ 表示回数(表示からスピンへの転換率)
実際にクーポンが利用された数(購入時に使用された回数)
表示回数・スピン数・引き換え数の推移を同時表示。凡例クリックで表示切替。日次/週次/月次で間隔変更可能。
直近に発生したスピン履歴を表示します。
- 参加者詳細(メールアドレス等)
- クーポン名
- 日付
開催予定のキャンペーン一覧。「並び替えを編集」から表示順やスケジュールを変更できます。
活用のヒント
まずは「表示回数」と「スピン数」の差に注目しましょう。差が大きい場合は、ルーレットのデザインや表示タイミングを見直すと効果的です。
「引き換え数」を増やすことが売上に直結します。引き換え数が少ない場合は、クーポンの魅力度や有効期限を調整してみましょう。
クーポンの配り情報グラフで日次・週次・月次の傾向を分析し、最も効果的なタイミングでキャンペーンを実施しましょう。
よくある質問
Q: データはすぐに反映されますか?
A: はい、ダッシュボードのデータは自動的に更新されます。
Q: 過去のデータはどのくらい遡れますか?
A: アカウント作成時からのすべてのデータを確認できます。
📋 キャンペーン一覧
キャンペーンの管理ハブです。キャンペーンの作成・編集、スケジュール管理、パフォーマンス確認ができます。
画面の各要素

「並び替えを編集」はステータス(期間)設定の唯一の場所。「キャンペーンを作成」で新規作成開始。
運用中のキャンペーン表示。無料・ベーシックは1つ、プロ・プレミアムは2つまで同時に運用可能。
運用中以外のキャンペーン(下書き・スケジュール済み・終了)を表示。クリックで編集画面へ。
➕ キャンペーン作成
テンプレートを選んで新しいキャンペーンを作成します。

概要
- 「キャンペーンを作成」ボタンをクリック
- テンプレート選択モーダルが表示
- テンプレートを選んで5ステップで作成
テンプレートについて
テンプレートはキャンペーンの初期設定を提供します。選択後、すべての設定はカスタマイズ可能です。
📅 並び替え・スケジュール
最重要
目的
キャンペーンの表示順序と有効期間を一括管理するための専用画面です。つかんで並び替えができます。

画面の4つのセクション
現在運用中のキャンペーン。無料・ベーシックは1つ、プロ・プレミアムは2つまで配置可能。
開始日が将来に設定されたキャンペーン。開始日になると自動的に運用中へ移動。
日付が未設定のキャンペーン。編集中の状態。
終了日を過ぎたキャンペーン。データは保持されます。
ステータスの自動変更
開始日・終了日の設定に基づいて、ステータスは自動的に変わります。毎日0:00(日本時間)に自動でステータスが更新されます:
プラン別制限
同時に運用できるのは1キャンペーンのみ
最大2つまで同時運用が可能(ショップ用1つ + サンクスページ用1つ)。期間が重なっている場合、リストの上にあるキャンペーンが優先表示されます。
よくある質問
Q: 順序が反映されない?
A: 「送信」ボタンをクリックして変更を保存してください。
Q: 日付が選べない?
A: 過去の日付は開始日に設定できません。
📊 運用中キャンペーン詳細
現在運用中のキャンペーンの確認とパフォーマンス情報を確認できます。

画面の各要素
現在の開始日と終了日を表示します。
左から順に:運用中/一時停止の切り替え、複製、編集、インサイトページへ移動。
設定したルーレットのデザインをすばやく確認できます。
トリガー設定や不正防止設定などの詳細情報を表示します。
表示回数、スピン数、引き換え数のグラフ。日次/週次/月次で切り替え可能。
配布されたクーポンごとの当選数と引き換え数を追跡します。プラン上限も表示。
スピン詳細(クーポン別)
クーポンタイプによって表示が異なります:
- 参加者ごとに固有のコードを発行
- 同じルールで発行されたクーポンはグループ化して表示
- カラーミーショップに既存のクーポン、または景品設定画面で作成したクーポン
- 全員共通のクーポンコードが表示されます
ルール変更時は「現在」「旧」ラベルで区別されます。
数値の見方
実際に店舗で使用されたクーポン数
ルーレットで配布されたクーポン数
引換数 ÷ 当選(利用率)
活用のヒント
ピーク日はそのキャンペーンで最も参加が多かった日を示します。次回キャンペーンの日程設定に活用しましょう。
開始日時・終了日時はすべて日本時間で設定・表示されます。
よくある質問
Q: ステータスを手動で変更できますか?
A: ステータスは開始日・終了日に基づいて自動的に変わります。「並び替え・スケジュール」で日付を変更してください。
Q: 運用中キャンペーンの数値はすぐに反映されますか?
A: はい、運用中キャンペーン詳細の数値は自動更新されます。
👥 参加者一覧
ルーレットに参加したユーザーの詳細情報を確認できる画面です。クーポンの利用状況の追跡やデータのエクスポートができます。

画面の各要素
参加者データをCSVファイルとしてエクスポートできます。
合計参加者数、本日の新規参加者、運用中キャンペーン情報を表示。合計参加者数のみフィルターに連動します。
検索、日付範囲、絞り込み条件で参加者を絞り込めます。
メールアドレス、氏名、電話番号、会員ステータス、最新の参加日時、参加詳細を表示します。
テーブルの列について
参加者データテーブルには以下の情報が表示されます:
フォームで入力されたメールアドレス
フォームで入力された名前
フォームで入力された電話番号
ゲストまたは会員
最後にルーレットを回した日時
参加回数とキャンペーン名。クリックで履歴を展開
スピン履歴
参加詳細の右側にある履歴ボタンをクリックすると、その参加者のすべてのスピン記録が表示されます。

履歴テーブルの列
スピンした日時
参加したキャンペーン
当選したクーポンの割引内容
使用済み or 未使用
CSVでエクスポート
参加者データをCSVファイルでエクスポートできます。エクスポート形式と受け取り方法を選択できます。

ダウンロード手順
- 参加者一覧ページを開く
- 「CSVでエクスポート」ボタンをクリック
- エクスポート形式を選択
- 「CSVでエクスポート」ボタンをクリック
「全データ」を選択した場合はメールでの受け取りになります。それ以外はブラウザで直接ダウンロードされます。ダウンロードしたファイルはエクセルで開けます。
よくある質問
Q: 参加者が表示されません
A: フィルターの設定を確認してください。日付範囲が正しいか確認しましょう。
Q: CSVファイルが文字化けします
A: エクセルで開く際にUTF-8エンコードを選択してください。
活用のヒント
- 定期的にデータをエクスポートして分析
- 引換率を確認してクーポンの効果を測定 / キャンペーン改善
- メールアドレスを活用したリマーケティング
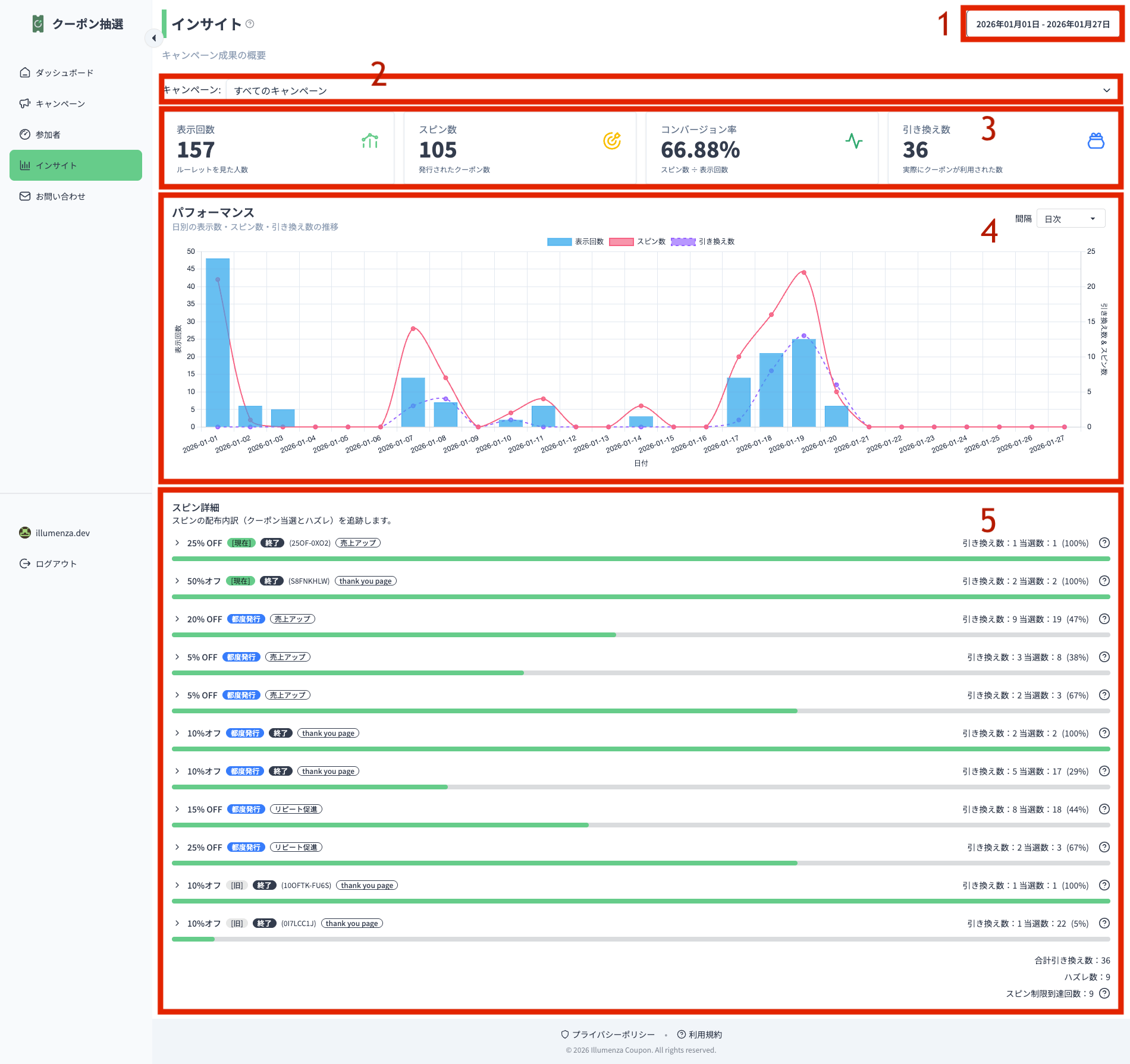
📈 インサイト
キャンペーンの効果を深く分析するための画面です。全期間のデータを集計し、傾向やパターンを可視化します。

画面の各要素
分析期間を指定。運用中キャンペーンがある場合はその期間、ない場合は今月がデフォルト。
特定のキャンペーンを選択して分析。デフォルトは「すべてのキャンペーン」。
表示回数、スピン数、コンバージョン率、引き換え数を表示。すべてフィルターに連動。
日別の推移を可視化。凡例をクリックして表示/非表示を切り替え可能。日次/週次/月次で切り替え。
選択した期間中に配布されたクーポンの一覧。引き換え数、当選数、引き換え率を表示。
クーポン詳細
スピン詳細の左側にある矢印ボタンをクリックすると、そのクーポンを当選したすべての参加者が表示されます。

確認できる情報
いつクーポンを当選したか、使用済みかどうかを確認
データが多い場合はページを切り替えて全件を確認
詳細テーブルの列
参加者の名前とメールアドレス
発行されたクーポンコード
スピンした日時
引き換え済み or 未使用
活用のヒント
- 引換率の高いクーポンを分析して、次回キャンペーンの景品設計に活用
- キャンペーン別に絞り込んで、各施策の効果を比較
- クーポン詳細で未使用クーポンを確認し、リマインド施策を検討
よくある質問
Q: ダッシュボードとの違いは?
A: ダッシュボードは運用中キャンペーンの速報値、インサイトは全キャンペーン・全期間の集計データです。
Q: 過去のキャンペーンも含まれますか?
A: はい、終了したキャンペーンを含む全てのデータが集計されます。
ステップナビゲーター
画面上部のステップ番号をクリックすると、任意のステップに直接ジャンプできます。入力済みの内容は保持されます。

0 テンプレート選択
新規作成時のみ
新しいキャンペーンを作成する際、最初にテンプレートを選択します。

概要
テンプレート選択は新規キャンペーン作成時のみ表示されます。既存キャンペーンの編集時には表示されません。
目的
選択したテンプレートの設定値が、後のステップに初期値として反映されます。テンプレート選択後も、すべての設定は自由に編集できます。
テンプレートが設定する内容
選択したテンプレートは、以下のステップに推奨値を自動入力します。
基本情報の初期テキスト
クーポンのプリセットと当選確率
不正防止の推奨設定
最初から作成
「最初から作成」を選択すると、基本的なプレースホルダーのみが適用され、プリセットは適用されません。すべての設定を自分でカスタマイズしたい場合に選択してください。
プラン別のクーポン初期設定
注意ご利用プランに応じて、テンプレートが設定するクーポンタイプが異なります。
全員同じコードを受け取るシンプルな設定
参加者ごとに固有のコードを生成
1 キャンペーン設定
キャンペーンの基本情報と表示条件を設定するステップです。

概要
このステップでは、キャンペーンの管理用情報と、ルーレットをいつ・誰に表示するかを設定します。
画面の各要素
管理用のキャンペーン名。キャンペーン一覧で識別するために使用します。
キャンペーンの説明メモ。一覧ページで確認できるので、目的や設定内容を記録しておくと便利。
新規キャンペーンでは、すべての設定が完了するまでロックされています。不正防止設定を完了後に再度お試しください。
ページ読み込みから何秒後にルーレットを表示するか。
すべての訪問者、ゲストのみ、会員のみから選択。会員限定キャンペーンなどに活用できます。
ストア全ページ、注文完了ページ、特定URLから選択。特定ページのみで表示したい場合はURLを指定。
スクロール時に表示:有効にすると、ページ読み込み直後ではなくスクロール後に表示。表示遅延と併用する場合は注意。
表示ページの活用例
表示ページの設定は、キャンペーンの目的に合わせて柔軟に設定できます。
すべてのページでルーレットを表示。新規訪問者への認知拡大に最適。
購入直後のお客様に次回使えるクーポンを提供。リピート率向上に効果的。
セール特設ページや特定カテゴリのみで表示。ターゲットを絞った施策に活用。
キャンペーン期間のロック
重要新規キャンペーンでは、ステップ1で期間設定がロックされています。これは不完全なキャンペーンが公開されることを防ぐ安全機能です。
期間の設定は、すべてのステップ(特にステップ5:不正防止)を完了した後、キャンペーン一覧の「並び替え・スケジュール」から行います。
活用のヒント
- タイトルは「2024年夏セール_メイン」のように、時期と目的がわかる名前にすると管理しやすい
- 表示遅延は3〜5秒がおすすめ。すぐに表示すると離脱の原因になることも
2 デザイン・外観
ルーレットウィジェットの見た目と表示スタイルを設定するステップです。
概要
このステップでは、ルーレットの外観をカスタマイズできます。キャンペーンのロジックや公平性には影響しません。
画面の要素

全体のデザインテーマを選択します。ベーシックプラン以上でプリセットテーマを選択可能です。
ホイールを画面のどの位置に表示するかを選択します。5番のプレビューボタンで確認できます。
ベーシックプラン以上で利用可能。ホイールやフォームの配色をサイトのテーマに合わせて調整できます。
デスクトップ・モバイルそれぞれのトリガーボタンのスタイルと位置を設定します。6番でプレビュー確認可能。
クリックすると、現在の設定でホイールを画面上に表示してプレビューできます。
上がPC版、下がモバイル版のトリガーボタンのプレビューです。
プラン別の利用可能機能
重要起動ボタンの位置設定は全プランで利用可能です(使いやすさと成果に影響するため)。
活用のヒント
- テーマ選びに迷ったら、まず標準テーマで始めて反応を見てから調整
- 起動ボタンは画面の右下が一般的。ただし、サイトのデザインに合わせて調整を
- モバイルでは指でタップしやすい位置・サイズになっているか確認
- 色のカスタマイズでは、左側のホイールプレビューで現在の背景色に対するフォーム文字色を確認できます
3 クーポン設定
ルーレットの景品(クーポン)と当選確率を設定するステップです。
概要
このステップでは、ルーレットで当選できる景品を設定します。各スライスは「当たり」または「ハズレ」を表し、当たりのスライスには必ずクーポンを紐付ける必要があります。
画面の要素

「クーポンリストを更新」でカラーミーショップからクーポン一覧を再取得、「クーポンを作成」で新しいクーポンを作成できます。
各スライスのラベル、クーポンコード、最大当選回数、確率を設定します。当たりスライスには必ずクーポンを紐付けてください。
全ての変更は保存ボタンを押すまでキャンペーンに反映されません。設定完了後は必ず保存してください。
🎰 スライス行の設定項目

ルーレット上に表示されるテキスト。都度発行の場合、クーポン名の一部としても使用されます。
「既存クーポン」または「都度発行」を選択。都度発行を選択すると追加設定が必要です。
このクーポンを配布する上限数。「無制限」も設定可能。上限に達するとそのスライスは当選しなくなります。
このクーポンが当選する確率(%)。ボタンで簡単に調整できます。
スライス構成について
重要ルーレットの構成
ルーレットは10スライスで構成され、5つが「当たり」、5つが「ハズレ」です。5つ全てにクーポンを設定する必要はありませんが、最低1つは必要です。
確率とハズレの仕組み
当たりスライスの確率合計が100%未満の場合、残りの確率でハズレになります。また、最大当選回数に達したスライスの確率は自動的にハズレに振り分けられます。
クーポンAが90%(無制限)、クーポンBが10%(上限10枚)の場合、クーポンBが10枚配布されると、以降は10%の確率でハズレになります。
スライス設定の注意点
- 利用可能なクーポンのみリストに表示されます
- クーポンが設定されていない当たりスライスは「ハズレ」として扱われます
- 当選確率の合計は100%です。100%を超える場合、システムが自動的に調整します
- 都度発行モードでは、スピン時に一意のクーポンコードがリアルタイムで生成されます
クーポンの種類
重要2種類のクーポンモードがあり、それぞれ異なる特性があります。
カラーミーショップで作成済みのクーポンを選択します。
- 同じコードを複数人で共有
- 利用状況はカラーミーショップで追跡
- シンプルな割引や広範なプロモーション向け
スピン時に固有のコードを自動生成します。
- 参加者ごとに異なるコード
- クーポン共有を防止
- 限定利用・細かい管理のキャンペーン向け
この2種類は互換性がなく、運用上の影響も異なります。UIで明確に区別されます。
🎫 新しいクーポンを作成
全プラン
「クーポンを作成」ボタンから新しいクーポンを作成できます。設定項目はカラーミーショップでクーポンを作成する際と同じです。

カラーミーショップの管理画面での識別用。「IC-」が自動で付与されます。
お客様が入力するコード。「生成」ボタンで自動生成も可能。
定率(%)、定額(円)、または送料無料を選択
クーポン利用に必要な最低注文金額
特定の商品グループに限定する場合に設定
有効期間について
クーポンの有効期間はキャンペーンの運用期間に連動します。キャンペーンが終了すると、クーポンも自動的に期限切れになります。
🎁 都度発行クーポン設定
プロ / プレミアム
都度発行モードを選択すると、以下の設定画面が表示されます。設定項目はカラーミーショップでクーポンを作成する際と同じです。

割引率(%)または固定金額(円)を選択
クーポン利用に必要な最低注文金額
スピン日から何日後にクーポンが期限切れになるか(1〜365日)
特定の商品グループに限定する場合に設定
生成されるコードの先頭部分(例:「春セール2026」→「春セール2026-XXXX」)
お客様に表示される内容
当選時、お客様には「スライスのラベル + メールアドレス + 専用」の形式で表示されます。
例:「5% OFF taro@illumenza.dev 専用」

活用のヒント
- まずは既存クーポンでシンプルに始めて、効果を確認してから調整
- 確率は人気商品に関連するクーポンを高めに設定すると効果的
- 都度発行はSNSでの拡散防止に有効
- 最低注文金額を設定して客単価アップを狙う
4 フォーム設定
ユーザーが目にする全てのテキスト・フォーム設定をカスタマイズするステップです。
概要
このステップでは、ルーレット参加前のフォーム、当選結果画面、緊急性を高めるタイムバーなど、ユーザー体験に関わる全てのテキストと設定を行います。
画面の要素

編集中のセクションに自動でスクロールします。常に縦スクロール可能で、変更をリアルタイムで確認できます。
4種類のフォームを設定できます:スピン前フォーム、おめでとうメッセージ、スピン前のオファー表示バー、スピン後の残り時間バー。
4種類のフォーム
重要各フォームは異なるタイミングで表示され、それぞれ独自の設定があります。
ルーレットを回す前に表示されるフォーム。タイトル、サブタイトル、入力フィールド(メール、名前、電話番号)、同意文、ボタンテキストを設定。
ルーレット停止後に表示される結果画面。当選メッセージ、ハズレメッセージ、コピーボタン、続行ボタンを設定。
参加フォーム表示時にカウントダウンタイマーを表示して、ユーザーの行動を促進します。
当選後にクーポン利用を促すカウントダウンタイマー。%code%、%label%、%time%で動的テキストを挿入可能。
📝 スピン前フォーム

フォーム上部に表示されるテキスト。ユーザーの参加を促すメッセージを設定します。
メールアドレス、名前、電話番号から収集する項目を選択。自動入力キャンペーンでも最低1つは必要です。
%テキスト%を使用してリンクにするテキストを定義できます。プライバシーポリシーへのリンクを含めることを推奨します。
注文完了ページでは、お客様情報が自動入力されるため、フォーム入力欄が非表示になり、このメッセージが表示されます。
プレビュー

設定したタイトルとサブタイトルがフォーム上部に表示されます。
有効にした入力フィールドが表示されます。
同意チェックボックスと設定したテキストが表示されます。
自動入力時のプレビュー
注文完了ページでは、お客様情報が自動入力されるため、フォーム入力欄が非表示になり、設定したメッセージが表示されます。

🎉 おめでとうメッセージ

当選時のタイトル(%value%で割引額を挿入可能)、ハズレメッセージ、購入時のリマインダーテキストを設定します。
プレビュー

⏱️ 緊急性表示バー(スピン前・スピン後共通)
スピン前のオファー表示バーとスピン後の残り時間バーは同じ設定項目を持ちます。

現在のページで緊急性バーの表示をプレビューできます。
カウントダウンの時間を設定します。カウントダウンが終了すると、緊急性バーは自動的に非表示になります。
バーの背景色とテキスト色をカスタマイズできます。
バーに表示するテキストを設定します。%code%、%label%、%time%などの変数を使用できます。
緊急性バーの表示位置(上部または下部)を選択します。
プレビュー

動的テキスト変数
テキスト内で以下の変数を使用すると、実際の値に自動置換されます。
%value% クーポンの詳細(割引額など)
%code% クーポンコード
%label% クーポンのラベル
%time% 残り時間(カウントダウン)
%text% リンクテキスト(同意文で使用)
活用のヒント
- タイトルは短く、インパクトのある言葉で訴求する
- タイムバーを活用して「今すぐ」感を演出する
- コピーボタンを有効にすると、コード入力ミスを防げる
- 同意文にはプライバシーポリシーへのリンクを含めることを推奨
- スピン後の残り時間バーでクーポン有効期限を強調すると利用率が上がる
5 不正防止設定
ユーザーごとのスピン数を制限して不正行為を防止します。

概要
このステップでは、同一ユーザーによる複数回参加の防止、総参加数の制限など、キャンペーンの公平性を保つための設定を行います。参加ルールを細かく制御できます。
👤 ユーザーごとの参加制限

フォーム送信の最大回数を設定します。電話番号やメールアドレスで制限した場合、ルーレットは表示されますが送信時にエラーになります。IPアドレスで制限した場合は、ルーレット自体が非表示になります。無制限にしたい場合は99などの大きな数値を設定してください。
ユーザーを識別する方法を選択します。Eメール、電話番号、IPアドレス、またはこれらの組み合わせでチェックできます。複数選択すると、いずれかで既に参加済みの場合にブロックされます。
参加カウントをリセットするまでの期間を設定します。例えば、月間キャンペーンで最大3回、リセット期間を1週間に設定した場合、ユーザーは今スピンすると1週間後に再度参加可能になります。最短は1時間です。
識別方法の詳細
フォームで入力されたメールアドレスで識別
ルーレットは表示、送信時にエラー
フォームで入力された電話番号で識別
ルーレットは表示、送信時にエラー
アクセス元のIPアドレスで識別
ルーレット自体が非表示になる
リセット期間の設定例
短期プロモーション、頻繁な再参加を許可
デイリーキャンペーン
ウィークリー抽選
月次キャンペーン
📊 キャンペーン合計最大スピン数
キャンペーン全体で許可される総スピン数を制限します。オフにすると無制限になりますが、プラン上限に達した場合は翌月まで一時停止します。

キャンペーン全体の最大スピン数を設定します。進捗バーで現在の状況を確認できます。
プレビューに表示される数字はダミーで、実際のルーレットの数値とは異なります。
ユーザーに残り回数などの情報を伝えるメッセージを設定します。
進捗バーの右下にカウント数を表示するか、進捗バーのみ表示するかを選択します。
実際の数値、固定値、残り数のいずれかを選択し、パーセント表示か数値表示かも設定できます。
プラン別の上限
50回/月
1,000回/月
10,000回/月
無制限
月間上限はキャンペーン期間(月数)に応じてスケールされます。例:2ヶ月のキャンペーンでベーシックプランなら2,000回が上限。ただし、1ヶ月目で月間上限に達した場合、翌月開始までルーレットは非表示になります。
プレビュー
上記設定(1、3、4、5)の結果がスピン前フォームの下部に表示されます。プレビューに表示される数字はダミーです。

💬 スピン制限メッセージ
ユーザーがスピン制限に達した時や、すべてのクーポンが配布された時に表示されるメッセージを設定できます。
キャンペーン全体のスピン数が上限に達した時に表示
ユーザーの参加回数が上限に達した時に表示
全てのクーポンが配布済みになった時に表示
活用のヒント
- 初めてのキャンペーンは1回/ユーザーから始め、様子を見て調整
- 複数の識別方法を組み合わせると不正防止効果が高まる
- リセット期間は短くすると参加数が増え、長くすると公平性が高まる
- IPアドレス制限は最も厳格だが、同一ネットワーク内の別ユーザーもブロックされる点に注意
- メッセージは親切で前向きなトーンを心がける
💡 活用事例
Illumenzaのテンプレートを使った具体的な活用シーンをご紹介します。目的に合わせてテンプレートを選択することで、効果的なキャンペーンを素早く開始できます。
概要
各テンプレートは目的に最適化された設定を持っています。クーポン設定、フォーム、不正防止がすべて連携して設計されています。
売上アップ
高い当選率と小さな割引で、成果を最大化
目的: 購買意欲のある訪問者を即座に購入へ導く
クーポン設定
- 5% OFF(95%の確率)
- 20% OFF(5%の確率、最大30回)
不正防止
- 3回/ユーザー/時間
- メール + IP追跡
💡 購買意欲が高い時間帯に残り時間表示で緊急性を演出すると効果的
メール収集
メールリストを構築して質の高いリードを獲得
目的: 新規訪問者のメールアドレスを収集してリスト構築
クーポン設定
- 5% OFF(90%の確率、最大200回)
- 10% OFF(10%の確率、最大50回)
不正防止
- 1回/ユーザー(永続)
- メール + 電話番号 + IP追跡
💡 重複登録を完全に防止するため、最も厳格な追跡設定を使用
リピート促進
購入者へのご褒美でリピート購入を促進
目的: 購入完了後のお客様に次回購入を促す
クーポン設定
- 15% OFF(85%の確率)
- 25% OFF(15%の確率)
不正防止
- 制限なし(99回/時間)
- 追跡なし(既存顧客への信頼)
💡 サンクスページに表示。既存顧客なので参加制限は緩めに設定
1つのストアで1つのゴールに集中することをお勧めします。複数のキャンペーンを同時に実行すると、お客様の体験が分散してしまう可能性があります。
利用状況の追跡
- 既存クーポン・都度発行クーポンともに、利用状況は自動で追跡されます
- インサイトページでクーポン別の配布数・利用数・利用率を確認できます
利用率の計算
利用率 = 利用数 ÷ 配布数 × 100%
スピンで当選したクーポンの総数
実際に使用されたクーポンの数
配布数に対する利用数の割合
CSV書き出し
参加者一覧ページからCSV形式で書き出しできます。
表示中のページをダウンロード
メールで送信(大量データ対応)
UTF-8(BOM付き)形式で出力。Excelで直接開けます。詳細なフォーマット説明はエクスポートモーダル内で確認できます。
参加者一覧画面の詳細ガイドを見る →データの活用方法
収集したメールアドレスでお知らせを配信
参加者データを広告に活用
クーポン利用率や参加頻度で顧客を分類
✅ スピン数のカウント
Illumenzaでは、スピン(ルーレットの回転)を課金対象としてカウントします。
カウントされるもの
ユーザーがルーレットを回し、結果を受け取った時点
クーポン獲得の有無に関わらずカウント
カウントされないもの
ルーレットを表示しただけではカウントされません
スピンせずにフォームを入力しても対象外
クーポンの利用(redemption)は別途追跡
毎月1日 0:00(日本時間)にカウントがリセットされます。
現在の利用数はアカウントページで確認できます。
⚠️ 上限到達後のフロー
プランの上限に達した場合の流れを説明します。
上限到達時の流れ
上限到達後、3日間はキャンペーンを継続できます
猶予期間後、キャンペーンは自動的に一時停止されます
上限到達の3日前にメールで通知されます
再開方法
上位プランに変更して即座に再開
毎月1日に自動でリセット
💳 お支払い
支払い方法と料金について
支払い情報
カラーミーアプリストアで設定されたプランに基づきます
Illumenzaの請求はカラーミーを通じて行われます
月額サブスクリプション制
🖥️ 表示に関する問題
5
ルーレットがショップに表示されません
キャンペーンのステータスが「運用中」になっているか確認してください。また、表示条件(ページ、対象者、遅延時間)の設定も確認してください。
モバイルで表示されません
IPアドレス制限で既にブロックされている可能性があります。また、表示遅延やスクロール表示の設定も確認してください。ブラウザのキャッシュをクリアしてお試しください。
テーマやカラーが反映されません
カラーカスタマイズはベーシックプラン以上の機能です。また、変更後は保存ボタンを押してから確認してください。
起動ボタンの位置がおかしい
トリガーボタンの位置設定を確認してください。ショップのテーマによっては、位置が固定される場合があります。
デザイン・外観設定を見る →特定のページだけに表示したい
表示ページ設定で「特定URLのみ」を選択し、対象のURLを追加することで特定のページのみに表示できます。
キャンペーン設定を見る → 📊 データの不一致
5
表示回数が多すぎる
表示回数はルーレットのモーダルが開かれるたびにカウントされます(トリガーボタンのクリック時)。同一訪問者が複数回開いた場合もカウントされます。
スピン数がおかしい
スピン数はスピン完了時にカウントされます。フォーム入力のみではカウントされません。
CSV出力のデータが異なる
CSV書き出し時の絞り込み設定を確認してください。「全データ(絞り込みあり)」と「全データ(絞り込みなし)」で結果が異なります。
参加者数とスピン数が合わない
同じユーザーが複数回スピンした場合、参加者数は1でもスピン数は複数になります。参加者一覧で履歴を確認し、不正防止設定を見直してください。
参加者一覧画面を見る →すぐに反映されない
データは数分遅れで反映される場合があります。しばらく待ってからページを更新してください。
🎫 クーポンの問題
5
当選確率が100%なのに外れる
当選上限に達している可能性があります。インサイトページで配布数を確認し、スライス構成についてセクションも参照してください。
クーポン設定を見る →都度発行クーポンが使えない
都度発行クーポンはプロ/プレミアムプランの機能です。上位プランへ変更してください。
ハズレスライスを消したい
クーポン付きスライスの当選確率を合計100%にすると、ハズレに当たることはありません。確率0%のスライスには絶対に止まりませんが、本当にハズレた場合は確率0%以外のハズレスライスに止まります。
クーポン設定を見る →クーポンコードが重複する
既存クーポンは全員に同じコードが配布されます。重複を避けたい場合は都度発行クーポン(プロ以上)をご利用ください。
クーポンの有効期限を変更したい
既存クーポンの有効期限はキャンペーンの開始日・終了日に連動します。都度発行クーポンは発行後の有効期間を設定できます。
⚙️ キャンペーン設定
4
キャンペーンを運用中にしたい
不正防止設定まで完了後、並び替え・スケジュール画面で開始日・終了日を設定してください。開始日を過ぎるとステータスが自動的に「運用中」になります。
キャンペーン一覧画面を見る →キャンペーンを複製したい
キャンペーン一覧画面で対象キャンペーンの「複製」ボタンをクリックすると、同じ設定で新しいキャンペーンを作成できます。
キャンペーン一覧画面を見る →複数キャンペーンを同時に実行したい
複数キャンペーンの同時実行はプロ/プレミアムプランの機能です。ショップ全体向けと注文完了ページ向けの2つまで同時に運用できます。
設定を変更したら反映されない
変更後は必ず保存ボタンを押してください。また、ブラウザのキャッシュをクリアして確認してください。
💰 請求に関する質問
5
請求タイミングは?
前払い制で、月単位で請求されます。毎月1日〜末日のスピン数がカウント対象となります。
カラーミーアプリ利用規約 →上限に達したらどうなる?
3日間の猶予期間後、キャンペーンは自動的に一時停止されます。翌月1日にリセットされます。
プランを変更したい
カラーミーアプリストアからプラン変更が可能です。
返金は可能?
カラーミーアプリの返金規定に準じます。詳しくはカラーミーサポートにお問い合わせください。
カラーミーアプリ利用規約 →請求書はどこで確認できる?
カラーミーの管理画面から、アプリの請求履歴を確認できます。
💬 サポート・その他
5
お問い合わせ先は?
お問い合わせフォームよりご連絡ください。
お問い合わせフォーム →ログインできない
カラーミーの認証を使用しています。カラーミーの管理画面からアプリを開いてください。
データは消えない?
プランをダウングレードしてもデータは保持されます。
退会方法は?
カラーミーアプリストアからアプリを削除してください。
対応ブラウザは?
Chrome / Safari / Firefox / Edge の最新版を推奨しています。